電工初階
本網提供的電工知識,只是希望能增加大家對電力的認識,沒有電工牌者,萬萬不能看了本網,便從事電力工程等工作,這是相當危險和犯法的。
1. 電流的起源
(1) 原子 (Atom):

原子為構成物質的粒子,大小尺度約為0.1納米至1納米之間。原子由原子核和包圍著原子核的電子組成。極小的原子核包含了原子絕大部分質量,由帶正電的質子和中性的中子構成。外圍的電子帶負電,並在固定的能階下繞原子核運動。在原子中,質子的數目等於電子的數目,兩者的電荷在數量上相等,但正負相反,所以原子整體上是電中性的。原子中質子的數目(即原子數)決定該原子所屬的元素。
(2) 電子流/電流 (Current):
電子流的產生,是利用原子核心內部的正電荷和外圍的負電荷傾向對稱的自然趨勢。要維持它的中心特性。如果失去了均勢,帶陽電的物體,必須吸取失去了的應有的電子數目;帶陰電的物體一定要排除多餘的電子。由於吸引和排斥的關係,兩者間就產生電位的高低,結果高電位的一方驅使電子跑向缺少的一方,令電子不停運動,就產生出電子流。

倘若利用導線來連繫起來,接成一個完整的通路,電子就會由高電位跑到低電位那一方。簡單地說:電子被壓迫,就由負極跑到正極。電子在這一段路上走動,就是電子流,也可說這一條導線就有電流。電子流動的方向,由負極至正極;電流的流動方向,由正極至負極!
2. 電力的產生
(1) 摩擦產生的電力:
因為兩種不同性質的物體裏的原子不相同,這些原子的核心對外圍電子的控制力強弱不一致,互相摩擦時,弱的一方受壓力影嚮,部份自由電子就被逼脫離原有軌道,飛過強的一方的物體表面,形成一種物質帶正電荷,另一種物質就帶負電荷(靜電)。

(2) 熱力產生的電力:
利用兩種不同的金屬,用壓力併合成一件不易分離物體,在它們的接縫部份加熱,因為金屬受熱,使內部溫度上升,刺激外層的電子運動劇烈增加,影嚮那兩種金屬的原子核對電子的控制,力弱的一方, 電子很容易給強而有力的一方吸引過去,那麼兩者就形成電勢差。如果在兩者極端的邊緣各連接一條導線,通過一個靈敏測電表,完成一完整的電流通路,就可以見到電流的指針移動,可是電流值不很大。

(3) 化學作用產生的電力:
使用化合物的溶液配合一種特定金屬,在溶液裏起化學作用,就可以產生一種電力。例如常用的電池,就是使用這種電力。作法: 用一塊鋅片和一根炭棒,同時插入裝滿氯化氨(Ammonium chloride)的溶液裏,用導線將鋅片和炭棒在瓶外連在一起,就有電流通過。因溶液裏含有不少的銨正離子(NH4+)和氯的負離子(Cl-);當鋅本身餘下負離子。結果,鋅片過份擠擁的電子因同性互相排擠,一有機會和金屬棒連成通路,受異性吸引,就產生一種化學作用的電力。

(4) 光生電力
利用一種感光物質或感光化合物,這種物質一受光的照射,即時起反應,將它本身的電子發射出來。換一句話說,即是有光線到達就產生一種電力,立刻放射電子,譬如用氧化鉀或氧化鈣的感光物質,將它暴露在光線下即有電子發射出來。這種利用光產生的電力,也可以稱做光電反應,光電管(Photo-tube)就是利用這種效應,使光變成一種電子流。

(5) 壓力產生的電力:
用機械力來壓迫晶體, 在它的前後兩面,就可以產生電位差。有好幾種晶體像酒石酸、鉀、鈉等,把它放在兩片金屬中間,利用它受力的時候就會產生微弱的電壓,例如晶體振盪器、晶體傳音器和唱頭,都是利用這種原理構成。

(6) 磁感產生的電力:
拿一根或串聯多根的導線,放到磁鐵兩極間(如圖),將導線在N S兩極間垂直移動,靈敏的電表指針就會左右移動,表示有電壓產生; 閉合電路裏就有電流通過,因為導線在磁場裏運動,將磁力線割切,就會產生電流;或者把磁棒放在線圈筒中間,上下抽動,結果也得到同樣效果。這種現象是電磁感應,導線或線圈割切磁力線,就產生感應電壓和感應電流。發電機就是根據這種原理來發電的。

當導線和磁力線相割,就可以產生電動力,電動力的強弱,要看每秒鐘所割切的磁力線多少而定。如果一秒鐘內有一萬萬條磁力線被割,就產生一個單位的感應電壓(1伏特)。在限定的時間裏,磁場愈強,被割切的磁力線也越多,運動加速或導線數目增加,同樣可以使感應電壓加強的。

3. 直流電(DC)和交流電(AC)
電流可分為直流電(通常簡寫為DC)和交流電(通常簡寫為AC)兩種。所謂直流電,指的是電流以一個固定的方向流動。交流電和直流電不同,它的流動方向具有週期性的變化。直流電可由電池供應,而交流電必須由發電機產生。


(1) 直流電產生(Direct Current):
乾電池(Dry cell):
乾電池又稱為「一次電池」,現在最常用的是錳乾電池(又稱碳性電池),乾電池有三個主要的部份:突出來的部份是正極,裡面是一根碳棒;外殼是用金屬鋅作成,相當於乾電池的負極;而在電池裡面則填滿了一種叫電解質的化學物質,一般乾電池裡的電解質是像漿糊一樣的氯化氨。為了防止電池因碳棒產生氫氣而無法運作,所以會加入二氧化錳(減極劑)和碳粉。

蓄電池 (Re-chargeable Cell):
放電後又能多次充電使用的電池叫「蓄電池」(可充電池)。鉛酸蓄電池是最多用於汽車的蓄電池,它的負極是金屬鉛粉末壓成的板塊,而正極則是氧化鉛粉末壓成,兩片電極浸在硫酸水溶液的電解質中。
鉛酸蓄電池用完後可再次充電,充電過程是一個電解反應,充電完畢後,兩個電極會變回金屬鉛和氧化鉛。
![]() |
![]() |
電源供應器 (Power Supply):
電源供應器可將交流電轉為直流電,電源供應器是轉接器的一種,由於一個電源供應器可以隨時選擇輸出不同的直流電壓。

直流發電機 (D.C. Generator):
直流發電機是把機械能轉化為直流電能的機器。直流發電機和直流電動機在結構上沒有差別,只不過直流發電機是用其他機器帶動,使其導體線圈在磁場中轉動,不斷地切割磁感線,產生感應電動勢,把機械能變成電能。直流發電機由靜止部分和轉動部分組成。靜止部分叫定子,它包括機殼和磁極,磁極當然是用來產生磁場的;轉動部分叫轉子,也稱電樞。當發電機的電樞被其他機器帶動以均速逆時針旋轉時,線圈作切割磁感線運動。是脈動直流電動勢,輸出的就是直流電了。
![]() |
小型直流發電機由燃油機組拖動發電 |
(2) 交流電產生 (Alternating Current):
交流電流即電流在導體內週期性地反方向流動。香港家庭用戶使用的交流電頻率為50赫(Hertz, Hz),即電流每秒作50次正負極的循環交替。
![]() |
![]() |
交流電的波形可以是正弦波(sine wave)的,交流電電源的電壓可以用變壓器改變,這樣電壓就可以在傳送或分配時提升或下調。在遠距離的傳送中,高電壓比低電壓在導電體內損耗的能量較少,故傳送效能較高。
4. 不同種類的發電方法
(1) 太陽能發電 (Solar energy)
太陽能電力是由光電池(solar cell)所產生,但是單一個光電池只能產生少許的電量,所以太陽能電力站需要用很多塊光電池板組合而成,而其位置需設於大部份時間均為晴天的地方。以現時的效率,十七平方米的光電池大約可為一千人提供電力。因此在陽光充足的地方,就是設置太陽能發電廠的最佳選擇。

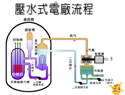
(2) 核能發電 (Nuclear energy):
核能發電廠是利用核分裂的方式產生熱,再製造出蒸氣。核分裂的意思就是原子受中子撞擊而分裂成細小的部份。當原子互相碰撞及分裂時,它們的溫度便會上升,並產生熱能,發電廠就是利用這些熱能製造出蒸氣,蒸氣膨脹就會造成壓力推動發電機的渦輪轉動。


(3) 風力發電(Wind power):
在不久之前,風力可以說是一種頗重要的發電源。在大風的地方,人們建造風車,並以此產生電力,他們用這些能量用作泵水、磨穀或進行其他工作。但是,風並不易於控制,所以當廉價的石油開始普及化,大部份的風車就消失了。
現今的風車都是風渦輪機,設計目的是為了產生電力,風帶動接駁在發電機的渦輪,使發電機產生電流。一個有效率的風渦輪需在不同的風力條件下都可產生電力,並要有足夠的強度抵抗雷暴所造成的破壞,而風力的發電成本是較石油發電為低。
(4) 水力發電 (Hydroelectric Power)
水力發電是唯一不會耗盡的能源,水力發電即是利用流動的水(例如瀑布)而產生電能。電力產生出來後便要被用盡,所以水力發電廠的流水速度是由總電力的所需而決定。當水從水塘流出來後,便會流過一個末端裝有渦輪的水閘,水便會推動渦輪而產生電力。

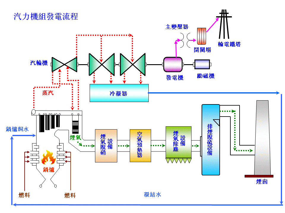
(5) 燃煤發電 (Coal-fired Power):
煤是產生熱能的良好能源,但在燃燒時會造成空氣污染,煤亦可用作發電機的燃料,燃燒煤所產生的熱可使水變成蒸氣,帶動蒸氣引擎,使發電機發電。

5. 電學基本認識
(1) 電學基本單位
名稱 |
代號 |
單位符號 |
單位名稱 |
|
電流 |
I |
A |
安培 |
|
電壓 |
V |
V |
伏特 |
|
電公率 |
P |
W |
瓦特 |
|
頻率 |
F |
Hz |
赫芝 |
|
電量 |
Q |
C |
庫倫 |
|
電阻 |
R |
Ω |
歐姆 |
|
電容 |
C |
F |
法拉 |
|
電感 |
L |
H |
亨利 |
|
(2) 電學單位倍數

(3) 電壓 (Voltage/ Potential difference)
電壓的說明,也可以用下列幾個方式來描述的。
(1) 電源的兩端,具有壓力的一方,推動電子經過加載(Load),再折回電源,這種推動力,在電路上叫做電壓。
(2) 有時又會這樣說:在電路上,能夠維持電子向前的力量,叫做電動力 (Electro-motive force)。
(3) 另一個解釋是:電源一定具有兩端,一端電位較高才能使電子在電路上流動,這種潛力叫做電位差(Potential difference)。
任何電源的兩端,兩點間有電位的差值存在的話,電子就會因不平衡的趨勢而產生運動,好像水向低流的趨向。
在名稱上,雖然有這麼多稱謂,其實在計算上,通通都是指電壓的意思,在算式上,是用V,E或e來代表它的。
電路上要有電流,總要有電壓做推動力,如果電壓高一點,電流可急速一些通過;電壓低一點,電流就緩慢流動。當然,在實際上還要配合加載,才能構成一個合理的電路電壓的單位,用伏特(Volt)表示,補助單位有一仟分一伏(millivolt)和千伏(Kilo-volt)等。
(4) 電阻
它是用來調節電流,及將電路上的電壓按比例分開。一般固定數值電阻的表面都印有不同的色環用以表示它的電阻值,請參看下表:
![]() |
![]() |

色碼標示的電阻值其單位為歐姆、電容值為 pF、電感值為 µH 。
色環(1) 為其數值的第一位數。
色環(2) 為其數值的第二位數。
色環(3) 為其倍率,若數字為102,其倍率為102。
色環(4) 若存在,則其表示數值的誤差範圍,若沒有色環(4),其誤差範圍為 20%。
例如: 一個電阻所用的色環順序為黃, 紫, 紅, 金
第一個數字4 (黃色), 第二個數字7 (紫色), 倍率102 (紅色), 電阻為 4,700 Ω
誤差 ±5% (金色), ±10% (銀色)
![]() |
![]() |
(5) 歐姆定律 (Ohm’s Law):
V = IR
電壓(voltage) = 電流(current) x 電阻(resistance)
6. 交流電的電壓與電流值
產生電壓的主要關鍵在於導體與磁場的相對運動。下圖表示導體運動的方向與磁場方向,感應電壓的產生,這是因為導體切割磁磁力線所造成。

交流電發電機的輸出及電樞旋轉的情形
旋轉角度 |
0度 |
90度 |
180度 |
270度 |
360度 |
感應電動力(伏) |
0 |
+100 |
0 |
-100 |
0 |
時間(秒) |
0 |
1/4 |
1/2 |
3/4 |
1 |
(1) 交流電的瞬時值 (Instantaneous Value):
參閱上表,知道發電機旋轉每一點位置或每一角度所感應而產生電動力是有差異的。
正弦曲線是由無數的瞬時值連接起來構成。
(2) 交流電的平均值(Average Value):
普通交流電因為變化迅速,方向有變,瞬時值不易測定;並且亦沒有甚麼作用,根本不能代表電壓或電流的真正數值。在交流變化過程中,又有平均值的產生,這平均值亦不能旋轉一周來平均計算;因為整一週有正負半週,若用普通方法計算,則正半週和和負半週的數字抵消。現用的平均值是採用半週的平均數。
(3) 交流電的有效值(Effective Value):
有效值叫做平方根值(root mean square value R.M.S),它的來源是由個別瞬時值平方相加,然後再求出它的平均值,再由平方數的根得來。這數值剛是發電機轉到45°位置的瞬時值。
(電流有效值)2=(各個瞬時電流)2
現在使用交流的數值是以有效來計算的,這樣和直流電分別使用時,以同等效果。譬如一個電熱工具耗直流電力測得是1A,那麼改用交流電,也測得消耗了1A的電流,而分別度得約100度C及70度C的熱效應,此電壓便是交流電的有效值。
(4) 週期和頻率 (Cycle and frequency):
線圈旋轉軸一周,所產生的感應電壓和電流,有一正一反的方向循環變化。初由零值到最大值,再降為零值,反方向,繼續又由零值升到最大值,再恢復為零值,週而復始。這樣一起一伏變化,叫做一週(Cycle),一週所耗費的時間,就叫做週期(Period):每秒鐘所轉的週數,稱做頻率(Frequency) 頻率多少,視乎轉動的速率和磁極數多少來決定。
假設T是代表週期,F代表頻率,則它們的關係是:
F = 1/T ; T=1/F
例如週期是需要1/50秒時間,則頻率就是每秒50赫(週);
若果頻率是60赫(週),那麼週期要用1/60秒了。
(5) 相角 (Phasor Angle):
正弦波有三個因素可區分:頻率、振幅和相位。相位是兩個正弦波之間所差的角度。下圖為四個正弦波,它們具有相同的頻率與振幅,唯一不同在於相位的變形。以波形A作基準,波形B與A是為同相。波形C經過零線比波形A落後90度,而波形D經過零線時,比A落後180度。波形D比C落後90度,因為波形D經過零線時落後C 90度。
|
三相交流電 |
(6) 三相(3 phase)供電:
發電的基本原理是一組線圈切割磁場產生電流。最佳的發電效能是導線運動方向與磁力線成直角的角度,當線圈轉動方向與磁力線平行時,不產生電流。若只有一組線圈轉動,每轉一圈360度只有兩次垂直切割,不合經濟效益。若設置三組線圈同時轉動,每組相隔120度,這樣做能較佳效能。而每組線圈所產生的電流就自成一相,二組線圈合同二相,而三組線圈則合同三相。由發電廠出來的電,一定是三相的,去到大廈的火牛房再將各相獨立分配給各個住宅單位,例如:低層的用A 相, 中層的用B 相, 高層的用C相。這是基本的配電系統,因此一般住宅單位都只有單相供電。而不少廠廈用的是三相電,大多數較重型的電動機器都是用三相電推動的。
三相電壓分成R、S、T(或A、B、C)三相,即是此三個電位角度隨時間變化,而通過某一點的順序(相序)。三個相位的電流,互相差120度,依照排列順序不同而有不同的相序,正相序(R、S、T);逆相序(R、T、S)。三相發電機內有四條線,三條火線, 一條中線,三條火線的相位各相差120度角, 火線對中線是220V(相電壓),火線與火線之間的電壓(線電壓)是380V(220V x1.732 =381V)。 三相電源質素高於單相電源,波形比單相整齊,電壓較有效利用。推動一個摩打用 380 V 比用 220 V 可以節省一半電費,用三相節省更多,三相可以同時獨立使用,如有一相發生斷路時,其餘也不受影響,缺點是,三相電安裝費貴過單相。三相摩打,如有一相發生斷路不能供電,摩打會受影響,三相摩打一定要三相同時供電。
三相供電的好處:
- 適合單相/兩相/三相工具
- 適合大電量裝置
- 提供相電壓
- 三相電動機的運轉較單相順暢
- 電燈裝置可三相操作, 避免頻閃現象
- 三相三線可避免諧波電流
- 三相四線可保証三相平衡電壓
三相電的電路接駁:
三相電的星形接法(Y configuration)是將各相電源或負載的一端都接在一點上,而它們的另一端作為引出線,分別為三相電的三個相線。對於星形接法,可以將中點(稱為中性點)引出作為中性線,形成三相四線制。也可不引出,形成三相三線制。當然,無論是否有中性線,都可以添加地線,分別成為三相五線制或三相四線制。
星形接法:
星形接法的三相電,線電壓是相電壓的√3倍,而線電流等於相電流。當三相負載平衡時,即使連接中性線,其上也沒有電流流過。三相負載不平衡時,應當連接中性線,否則各相負載將分壓不等。
三角形接法:
三角形接法(Delta configuration)是將各相電源或負載依次首尾相連,並將每個相連的點引出,作為三相電的三個相線。三角形接法沒有中性點,也不可引出中性線,因此只有三相三線制。添加地線後,成為三相四線制。線電壓等於相電壓,而線電流等於相電流的√3倍。
中國民用供電使用三相電作為樓層或小區進線(供電到小區的變電站),多用星形接法,其相電壓為220V,而線電壓為380V,需要中性線,一般也都有地線,即為三相五線制。而進戶線(由變電站供電到用戶)為單相線,即三相中的一相,對地或對中性線電壓均為220V。一些大功率空調等家用電器也使用三相四線制接法,此時進戶線必須是三相線。

(7) 電功率 (Power):
所謂電功率,簡單地說,就是用了多少電力就可以完成的工作量。電功率是電壓和電流的相乘積,公式為P=VI。不論在何種電學的用途上,計算它的電能消耗值,就是用P代表;根據歐姆定律:我們就可以得到電壓,電阻,電流和電功率的關係。

電路閉合就有電流通過燈泡,它的電阻將電能變為熾熱而成光能,它們的功率數值是相同的。
(8) 功率因數 (Power factor – COSθ)
電功率等於電壓和電流的相乘積,如果運用在直流電路上,這一個問題當然是不成問題的。可是在交流電路裏,電功率的計算,則可能不一定。

功率因數=實際電力/外表電力
很多交流電路裏的通行路徑,並不一定是純電阻,常會有電抗(Reactance)存在其間,電流和電壓有了相位差,結果阻抗Z (Impedance)比電阻R (Resistance)大,根據歐姆定律公式演算,當然是打折扣了。要求電功率,便要利用交流電路的有關公式來演算。表示電功率的實際情況不同,因為電壓和電流有相位差的關係,電壓在正半週,電流可是負半週,又當電壓在負半週時,電流可能在正半週裏產生,若電流和電壓的正負數值剛處對立,電流會有局部交回電源,這股實際的電力,應比表面所示的數值較少。所以實際電力和外表電力的比值,叫功率因數COSθ。
7. 電路的危險性
(1) 家居電器
市面上有各式各樣的電器,每種電器都有不同的功能。例如電風扇及冷氣機可以為夏天帶來涼快的環境,電飯煲及微波爐可以煮食等。
不同的電器有不同的結構,但它們都是從市電插座中直接取電。一般的電插頭有三個觸點,俗稱「腳」,三個觸點分別是火線(Live)、中線(Neutral)及水線(Earth)。火線主要為電器提供交流電力,開關掣會置於火線上,而中線則是電流的回路。水線則接駁了電器的金屬殼,以免我們觸及電器漏電的地方而受傷。
|
顏色 (電器用具) |
顏色 (佈線系統) |
火線 (L) |
啡 |
紅 |
中線 (N) |
藍 |
黑 |
水線 (E) |
黃綠相間 |
黃綠相間 |
![]() |
![]() |
![]() |

(2) 短路 (short circuit)
電器可能因為損壞而令電路的電阻大大減少,在這個情況下,電路的電阻等於零,流經電路的電流便會變得非常大。當短路時,電流往往會使電線溫度迅速升高,從而破壞電線的絕緣外層,嚴重的話可能會引起火災。
過載保護 (overload protection):
(3) 保險絲 (Fuse)
保險絲(Fuse)的主要部份是一條藏在瓷管或玻璃管裡的可熔絲,由低熔點的鉛、錫合金等材料製成,當它的溫度上升至熔點時,就會自動熔斷。保險絲是作為電路過荷的保護,保險絲串聯在電路的火線上(即電流的源頭),如果通過電路的電流超過保險絲的額定電流,熔絲便會自動熔斷,切斷電路。這樣,當電路過荷時,流入保險絲的電流應大於額定電流,使保險絲的熔絲熔斷,把電路切斷,從而達到保護電路的目的。
保險絲 |
微型電路斷路器 |
(4) 微型電路斷路器 (mini-circuit breaker):
微型電路斷路器又簡稱為MCB,它的作用是當電路短路或負荷過重的時候,能夠立刻切斷電源,產生短路保護或過荷保護。微型電路斷路器是應用電磁原理工作的過荷保護裝置,主要用於供電系統上的最終電路。
MCB 顏色 |
最高負荷 (安培) |
紅 |
10 A |
黑 |
40 A |
綠 |
6 A |
藍 |
20 A |
紫 |
32 A |
微型電路斷路器是一個電磁開關,由一個電磁鐵和兩個觸點組成。要使觸點接合,必須要用人手扳動;如果觸點分開就可利用人手扳動或電磁鐵啟動裝置使它們分開。電路斷路器的接駁方法和保險絲一樣,是串聯在電路的火線上,在使用時先扳下手柄觸點接合去接通這電路。當流過電路斷路器的電流超出斷路器的額定值時,斷路器裏的電磁鐵便能產生足夠磁力吸引銜鐵而使兩觸點分開,從而切斷電路,達到保護的目的。要重新接通電路,只需把斷路器的手柄扳下,而無需更換保險絲。這就是斷路器比保險絲優勝的地方,但由於它的結構較複雜,所以成本較保險絲高。
(5) 漏電斷路器 (Earth Leakage Current Breaker / Residual Current Device)
漏電斷路器簡稱ELCB/RCD,是一種能夠在電器發生漏電的時候,作出警告顯示和切斷電源的電力安全裝置。漏電斷路器必須與接地保護一起使用。如果電器發生漏電的情況,漏電電流就會以地線作為迴路,那麼流過斷路器內的火線和中線的電流便不相同,斷路器內的檢知器使開關斷開,從而切斷電路的電源。
(6) 家居的用戶配電箱 (Consumer Unit):
供電由大廈電表房分配到各用戶的配電箱內,再分配到各電路上使用。用戶配電箱由總開關,微型斷路器,漏電斷路器和銅巴組合而成。

(7) 接地 (Earthing):
如果電器內的絕緣部分有損壞,其金屬外殼及與相連的金屬,都有機會帶著危險電壓。假若身體不慎接觸到這些電器的金屬外殼,便會觸電。
為防止觸電,所有容易接觸的電器用具都必須配上三腳插頭,而插頭上的地線應接駁到電器的金屬外殼或相連的金屬,這些就是保護接地(Circuit Protective Conductor)的裝置。
保護接地俗稱接水線,接地的意思是利用金屬導體把電器設備的金屬外殼與供電系統的接地線(水線)或接地體緊密地連接起來。
8. 電動機 (Motors)
(1) 電動機的動能
發電機是利用磁生電原理的機械,是一種能力的變換;反過來,電能亦可產生磁能。電動機就是用電能來產生磁能,再由磁極的同性排斥,異性吸引的力量來產生一種旋動的機械能。
直流電動機 |
交流電動機 |
簡單的說:電動機是利用電力產生機械力量的一種工具。利用電力來將機械力還原來擔任各樣工作。電動機可簡單分做兩種:一種叫做交流電動機(A.C. Motor),用交流電力供能的;另一種叫做直流電動機(D.C. Motor),要用直流電力來供能的。
電動機主要有兩部份,一是定子(Stator),一是旋轉的轉子(Rotor),外表和普通發電機的構造很相似。
電流通過導線來產生磁場使轉子的磁極和定子的磁極對立,利用同極相斥的力量,就會連續產生旋轉的動能來帶動其機器工作。

(2) 交流電動機的應用:
城市電力廠供應的是交流電,所以工業城市,多採用交流電動機,工作上運用不同,當然要選擇配合條件的電動機,不過各種交流運動中,鼠籠式電動機較為普遍採用。因為具有優點多,劣點少的緣故。它的優點是:構造簡單、紮實又耐用,保養和修理比較容易;不需要整流結構,減少損失;價值又較相宜;開動手續簡單。但當然也有劣點:轉速調整差些,轉矩不很大。如果是不需轉矩大的動力,它幾乎適宜在任何情況下使用。
單相感應電動機的款式分多種,多數適合小型工具使用。三相交流電動機用途大,多數是動力較大才需要使用它。如果需要轉矩大的工作,就要利用感應滑環式電動機。若果要加載穩定的,便要選擇同步式三相電動機了。
(3) 同步式交流電動機:
這一種電動機,開動要配合交流電的相位,交流發電機和電動機配合同一時期變化。它們有單相和多相的區別。
(4) 異步式交流電動機:
這種型式的電動機,只要將電流供應到電樞和磁場線圈去,不必配合兩者的時間。
9. 變壓器
靜態的變壓器(火牛)並不屬於能量轉換裝置,但在許多能量轉換中,變壓器為不可缺少的組件,其中最基本的理由為在廣泛使用的交流電力系統中,變壓器可使發電機在最經濟的電壓下運轉,在最經濟的輸電電壓下傳輸功率,及在特殊之用電裝置中以最適當的電壓使用電力;變壓器同時廣泛使用在低電壓低電流的電子及控制電路,為了在負載端得到最大功率轉移,變壓器可作為與電源之間的阻抗匹配;或兩電路間之隔離;或在兩電路間隔離直流電流,但仍使交流繼續流動。
![]() |
N1/ N2 = V1/ V2 = I2/ I1 |
10. 雙層金屬片(Bi-metallic strip)
雙層金屬片是控制溫度的普遍工具,它是由兩塊遇熱時有不同膨脹率的金屬片所造成的,由於遇熱時一邊金屬片膨脹得較另一邊多,所以它會彎曲。當溫度加高時,兩塊金屬片的長度相差會更大,令其更為彎曲。雙層金屬片的彎曲程度與溫度成正比。
雙層金屬片受熱後變成彎曲 |
假設這塊雙層金屬片是用作電路的接觸器,當雙層金屬片與電路內的另一個接觸器接觸時,電路就閉合,電流便能通過,當雙層金屬片受熱後便彎曲,並脫離接觸點,那麼電路就斷開,阻止電流通過。雙層金屬片冷卻後,它會變回平坦並回復原位,而電路就會閉合。跟著這件電器又再繼續運作,它是系統內的反饋,亦是電器內的自動調溫器。
熨斗的恆溫系統
雙層金屬片可以調節熨斗的溫度,雙層金屬片與接觸點之間有一個空隙,如空隙細小,雙層金屬片只要彎曲少許便可接觸到接觸器,如空隙較大,它就要彎曲較多才可接觸到接觸器,即是空隙越大,熨斗的溫度越高,當我們轉動調溫掣時,實際上我們是轉動調較空隙的螺絲去改變空隙的大小。
11. 瑩光管的運作原理
螢光管是一種照明裝置,它使用電力在氬或氖氣中激發水銀蒸氣,形成電漿並發出短波紫外線,紫外線被磷質吸收後,磷會發出可見的光以照明,這樣發出可見光的方式屬於螢光。
與電燈泡不同,螢光管必須設有鎮流器,與啟輝器配合產生讓氣體發生電離的瞬間高壓。
為了取代傳統白熾燈,近年來發展出將燈管、鎮流器、啟輝器(士撻)結合在一起,配合使用白熾燈燈座的改良型螢光燈泡,稱為「慳電膽」,可以在不更換燈具基座的情況下,直接取代白熾燈使用。
螢光管內充滿了低壓氬氣或氬氖混合氣體及水銀蒸氣,而在玻璃螢光管的內側表面,則塗上一層磷質螢光漆,在燈管的兩端設有由鎢製成的燈絲線圈。當電源接通後,首先電流通過燈絲加熱並釋放出電子,電子會把管內氣體變成電漿(plasma),並令管內電流加大,當兩組燈絲間的電壓超過一定值之後燈管開始產生放電, 使水銀蒸氣發放出253.7nm 及185nm波長的紫外線,螢光管內側表面的磷質螢光漆會吸收紫外線,並釋放出較長波長的可見光。發出的光線顏色由磷質成份的比例控制,而玻璃管則避免有害的紫外線及其他有害物質如水銀洩漏出來。
有起動器光管常配有電容用來校正電功率。
啟煇器 |
鎮流器 |
電子鎮流器的好處:
螢光管未能提供穩定的光源,而是閃爍的光源,其閃爍頻率與驅動電壓的頻率有關,雖然人眼不易察覺,但可產生閃光燈效應(strobe effect),在一些工作環境可能造成危險,例如轉動的風扇,假如其頻率與螢光管相同,就會看似停止不動。螢光管亦會令攝錄機拍攝的片段出現閃爍。螢光管亦不能使用標準的亮度調節開關。
目前電子鎮流器(俗稱電子牛)已經基本解決這個問題。傳統的鎮流器採用市電(頻率為50Hz)直接驅動螢光管,而電子鎮流器採用高頻振蕩反饋式鎮流(高頻開關切換式諧振電路限流),其輸出的驅動電壓頻率已大大提高,螢光管的閃爍頻率也相應提高,人的肉眼已經不會被這種高頻閃爍影響。電子鎮流器的功能:
- 為光管兩端的電極加熱
- 提供啟動電壓,令光管的氣體離子化,並在電極間產生電子流
- 限制光管的電流及控制能量,俾能妥善操作光管
- 以高頻操作電燈可延長電燈壽命,因為:
電燈電極的負荷得以減少(減少變黑)
減少熒光物料變灰
市面有售的其他電子鎮流器:
- 採用0至10伏特直流電的模擬訊息可調光暗電子鎮流器
- 數碼調控光暗及數碼可編址照明接口電子鎮流器
- 沒有內置控制器的慳電膽電子鎮流器
- 高強度放電燈的電子鎮流器
- 內置電子鎮流器連緊急電力供應器
光管的規格:
T=管狀燈
T5 = 5/8吋 = 5分 (光管的直徑)
T8 = 8/8吋 = 1吋
T10 = 10/8吋 = 1.25吋
T5光管光度比較穩定及省電,但必須配合電子鎮流器使用。























